
Расчёт площади офиса
Анализ использования площадей
Вы можете провести анализ использования офисных площадей на основе фактических данных: рабочих мест, переговорных, общих и сервисных зон. Такой подход помогает выявить зоны простоя и принять обоснованные решения по оптимизации, сократив расходы на аренду и эксплуатацию около 40% – без снижения комфорта сотрудников.

Как это работает

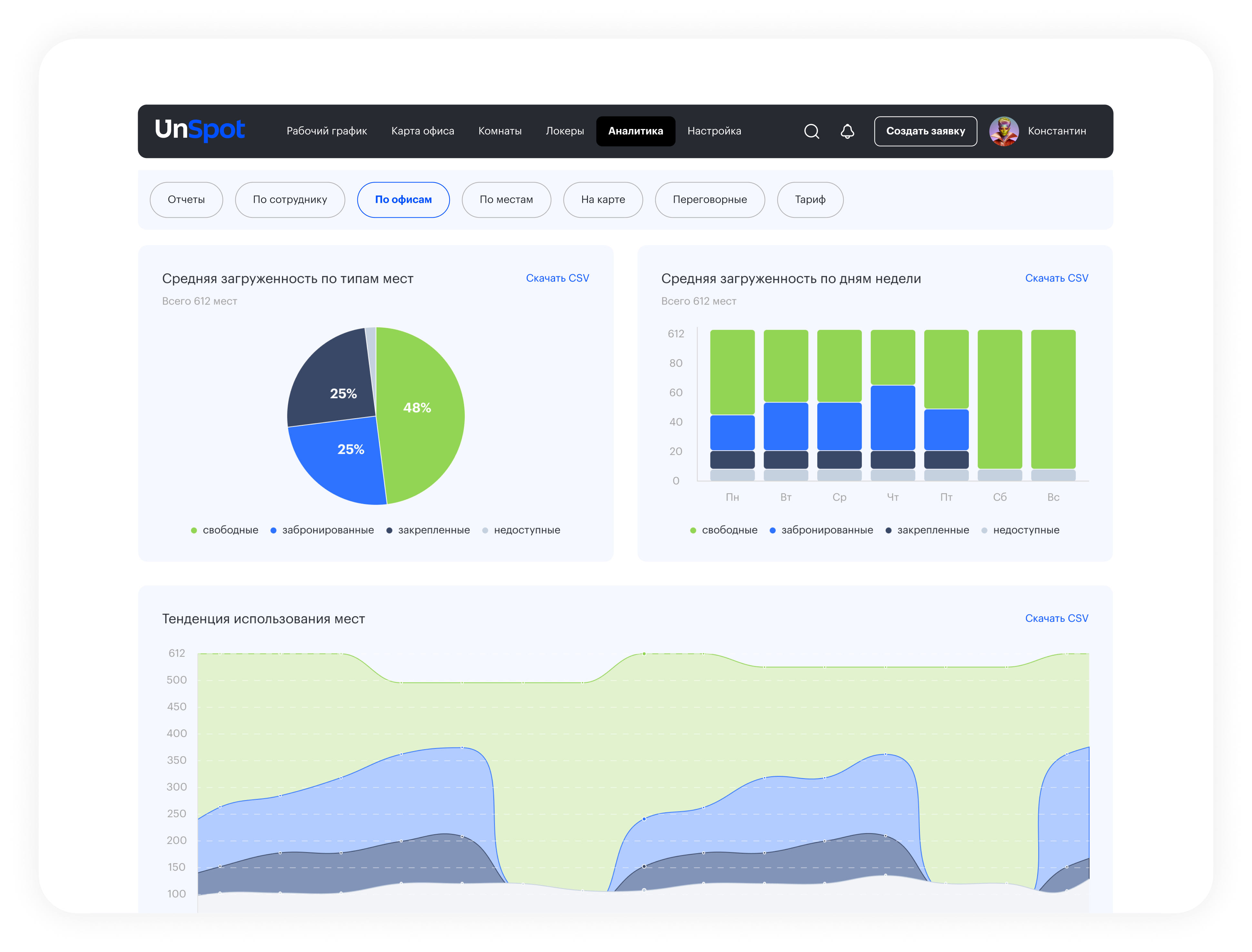
В результате вы видите фактическую картину использования офиса: данные показывают, как используются рабочие места и переговорные комнаты, кто и как часто отменяет бронирования, где возникают простои, а также финансовую эффективность рабочих мест и офисных зон. Это позволяет принимать решения на основе фактов, а не предположений.
Нам доверяют
Аналитика офисного пространства в UnSpot
Какова основная цель анализа офисного пространства
Цель анализа офиса – увидеть реальную картину использования пространства. Не предположения и не планы, а факты: сколько людей действительно приходит в офис, как часто используются рабочие места и где возникают перекосы. Такой анализ нужен, чтобы понять, соответствует ли текущий офис реальным потребностям компании и нет ли лишних площадей, которые существуют только формально.
Какие основные показатели можно увидеть в UnSpot
UnSpot показывает конкретные показатели работы офиса: частоту и длительность использования рабочих мест, структуру мест (закреплённые, забронированные, свободные), пиковые дни загрузки и фактическое посещение сотрудников. Отдельно система показывает расхождения между бронированиями и реальным присутствием, а также финансовую картину – какая часть офисных расходов используется, а какая приходится на простои.
Как анализировать использование офиса на практике
Анализ начинается с простых вопросов: сколько рабочих мест используется регулярно, сколько – время от времени, и сколько не используется вовсе. Далее смотрят на дни максимальной загрузки и сравнивают их с обычными днями. Важно также учитывать поведение сотрудников: бронируют ли они места заранее, отменяют ли бронирования и приходят ли без них. Это помогает понять, где офис используется активно, а где есть запас и лишние ресурсы.
Оценка эффективности – это следующий шаг после анализа.
Оценка эффективности связывает использование с затратами. Важно понимать, насколько текущая инфраструктура соответствует реальной численности сотрудников и нет ли несоответствия между масштабом офиса и фактической нагрузкой. Если наблюдается устойчивый дисбаланс, это сигнал к пересмотру формата офиса, перераспределению зон или изменению подхода к управлению пространством.
Примеры анализа офиса
UnSpot легко интегрируется с популярными календарями и сервисами
Систему можно синхронизировать с ресурсным календарем компании, а также популярными сервисами, включая Google Календарь, Google Workspace, Microsoft 365 и Microsoft On-Premises. Интеграции упрощают планирование и позволяют сохранить привычные методы резервирования переговорных.
Узнайте, как на самом деле используется ваш офис
Посмотрите реальную загрузку рабочих мест, переговорных и зон: кто приходит в офис, какие места нужны каждый день, а где возникают простои и лишние расходы

Часто задаваемые вопросы
1. Что именно показывает аналитика?
2. Подходит ли для офисов с гибридным форматом работы?
3. Нужно ли устанавливать оборудование или датчики?
4. Можно ли использовать UnSpot только для аналитики, без бронирования?
5. Почему важно анализировать не среднюю, а пиковую загрузку?
6. Можно ли использовать аналитику для планирования изменений в офисе?
7. Как анализ офисных площадей помогает снизить расходы?
- отказаться от лишних метров
- изменить формат офиса
- оптимизировать сервисы и инфраструктуру
- обосновать бюджетные решения перед руководством
- в результате офис начинает работать как управляемый ресурс, а не фиксированная статья расходов.


